Everything you need to manage and optimize your mining infrastructure
Intelligent pool switching when issues occur. Temporarily disconnected pools are retried, while unstable pools are automatically disabled.
Optimal worker distribution across pools using intelligent algorithms. Automatically balances your hashrate for maximum efficiency.
Switch workers between profiles instantly from the dashboard. Reassign individual workers or perform bulk operations on the fly.
Manage all your pools in one dashboard. Create multiple profiles reusing the same pools with different hashrate ratios for flexible strategies.
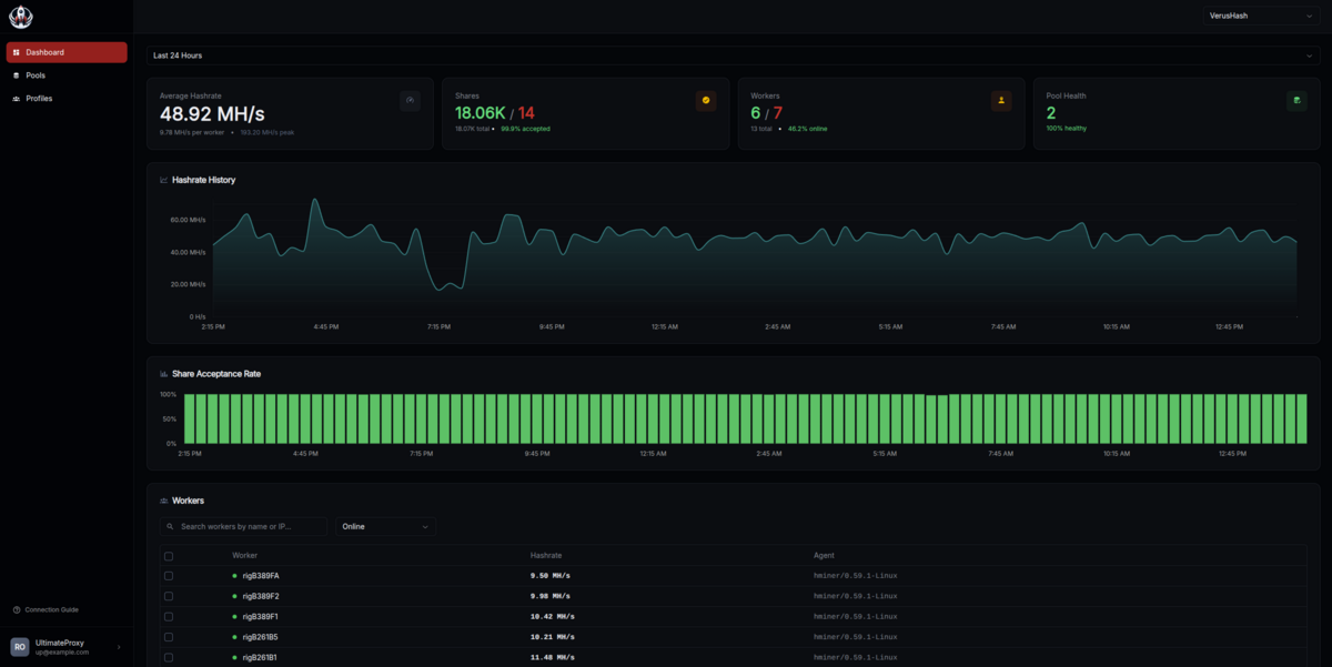
Detailed insights into hashrate, uptime, and pool performance. Make data-driven decisions to maximize profits.
Point your miners to our proxy server and you're ready to mine. No complex configuration or technical knowledge required.
Manage your entire mining operation from one place


Get started in minutes with our simple setup process
Register your pools in the dashboard
Set up profiles for different scenarios
Connect your miners and start
Get full access to all features while we're in beta
No credit card required • Instant access • Help us improve the product
We've been mining since 2017. In 2020, we built Ultimate Proxy to solve our own problems and understand the protocol from the inside. Now we're sharing it with you.